School

Ever since I and a few of my mates started attending my grammar school many years ago, we’ve always complained whenever some of the school’s infrastructure wasn’t working correctly. Sooner or later, whoever was in charge replied with: “If you think you can do it better, do it yourself.” So, since 2018, we’ve been in charge of the school’s website and since 2021, the school’s network, Windows and Google Workspace.

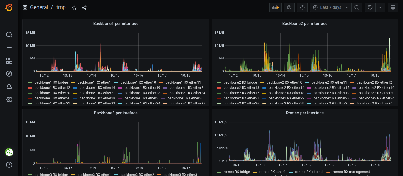
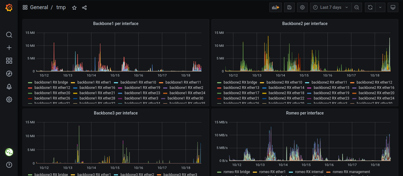
Our network runs on a MikroTik router and a few switches, an HPE server, a bunch of Turris Omnias and a couple other devices. We wanted to have a bit of fun with it, so there’s a lot of different VLANs, a gorgeous Grafana+Prometheus+Loki monitoring setup that sends alerts to Telegram, Wireguardium, which is an automatic Wireguard config generator made by Vojta, a custom Windows and Linux netboot solution, a custom webscanning app, all of that configured declaratively using Nix and NixOS, a custom system for recording miscellaneous data about all our machines in Nix, a Windows VM that manages all printing and a lot of other cool stuff. Most of it is in Gitlab, but in private repos, because we don’t trust ourselves not to accidentally publish credentials in there 😁

Grafana view of traffic going through devices in the network.
Grafana view of traffic going through devices in the network.
One of our Omnias with a rainbow script.
One of our Omnias with a rainbow script.